
Tue Sep 10 00:38:00 UTC 2024: ## DigitalEx Unveils Groundbreaking Solution to Manage LLM Costs
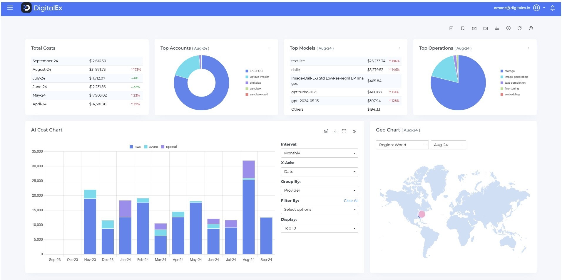
**AUSTIN, TEXAS – September 10, 2024 –** DigitalEx, a leading FinOps platform, has launched a new solution designed to address the growing challenge of managing the costs associated with Large Language Models (LLMs). This innovative offering provides a centralized view of LLM expenses across multiple vendors, including AWS Bedrock, Azure OpenAI, OpenAI, and Groq.
The solution offers a unified pane of glass view, allowing users to track and analyze LLM costs from various sources. It also provides:
* **Detailed cost allocation:** Breakdowns of LLM usage by application, user, and other relevant metrics.
* **Real-time cost monitoring:** Alerts and insights into potential cost overruns and inefficiencies.
* **Optimization recommendations:** Suggestions for reducing LLM usage and optimizing resource allocation.
“Effectively managing LLM costs is no longer just a financial consideration—it’s a strategic imperative,” said Sundeep Goel, CEO of DigitalEx. “Our latest release empowers businesses to harness the full potential of AI technologies while maintaining financial control and maximizing return on investment.”
Industry experts are praising DigitalEx’s solution for its comprehensive approach to a complex problem. Anay Nawathe, NA Cloud Lead at ISG, commented, “The LLM market is rapidly evolving, with organizations adopting a multi-LLM approach to gain a competitive edge. DigitalEx’s solution addresses the critical challenge of cost visibility, enabling businesses to manage their LLM spend effectively.”
David Marshall, Executive Editor of VMblog, added, “DigitalEx’s solution could be a game-changer for businesses struggling to balance the transformative potential of AI with fiscal responsibility. It’s exactly the kind of innovation the industry needs to support sustainable AI growth and adoption.”
DigitalEx plans to further enhance its LLM cost management solution with support for on-premises LLMs and GPU-based AI workloads. The company is committed to remaining at the forefront of AI financial management and helping organizations optimize their AI investments.
For more information on DigitalEx’s LLM cost management solution, visit: https://www.digitalex.io/.